很多人对Java开发native程序第一反应还停留在暗灰色单一风格的Java GUI界面,开发方式还停留在AWT或者Swing。本文主要基于SpringBoot和JavaFX开发一个Demo给你展示Java Native应用可以做到什么样的程度。当然JavaFX 2.0没有流行起来也是有原因的,而且目前native的选择很多,前端是个框架都会搞个native... @anarkh
- ▶SpringBoot集成JavaFX2 - JavaFX 2.0应用
- 技术背景
- Demo介绍
- 如何部署
- 示例代码
技术背景
Springboot 请参考SpringBoot章节
JavaFX 2.0 请参考(fxml,css,controller)
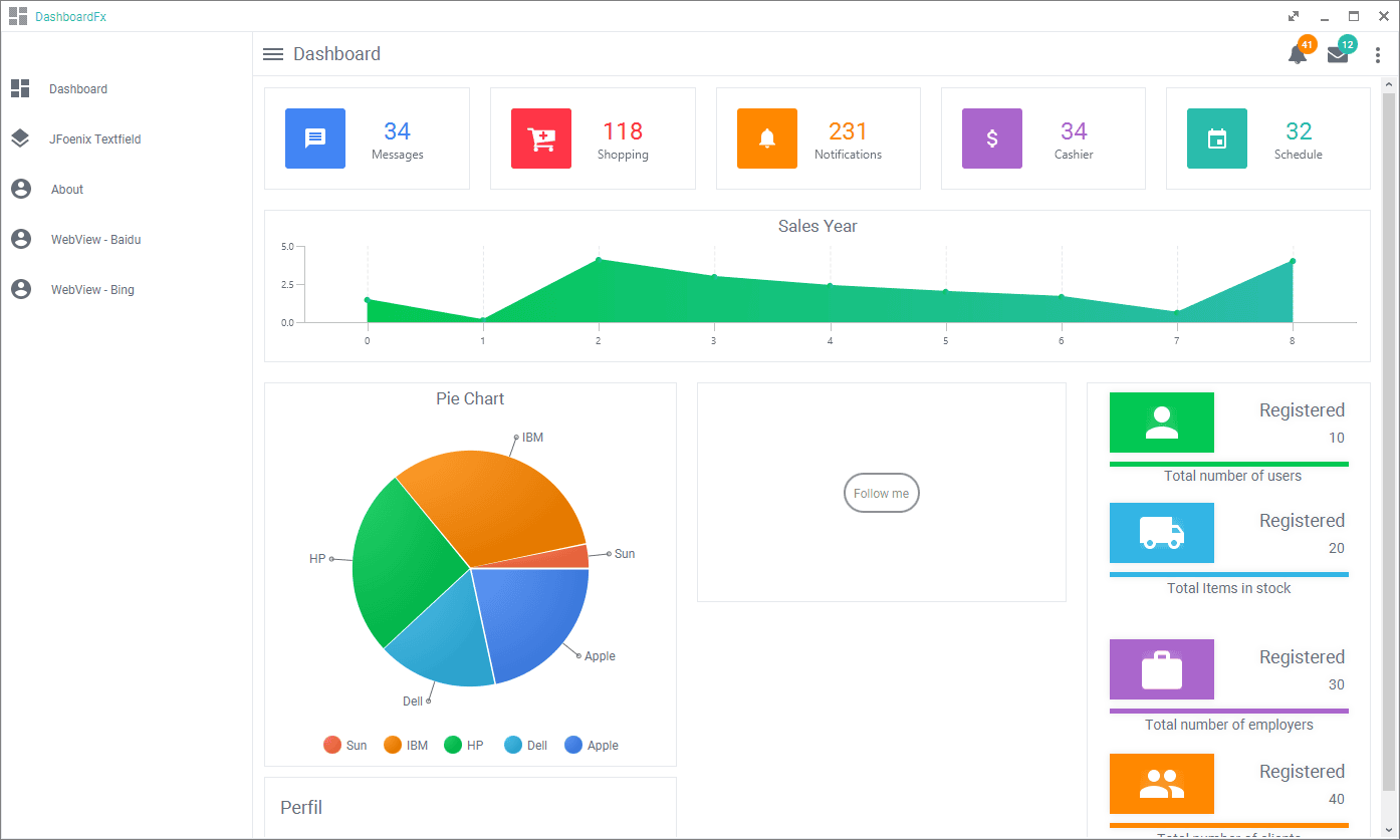
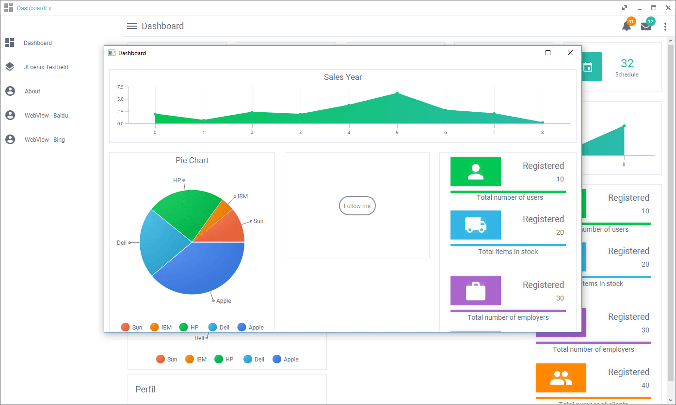
Demo介绍
- Loader

- 和WEB一样风格的GUI

- Popup

- Webview

- Theme

- Message/Configuration...

- FullScreen/Max/Min/Close
包括全屏是基于JavaFX的一个组件,不是原生。

如何部署
收到几个开发问如何进行运行和部署,统一回复下:
- 安装jar到本地的maven库

具体执行maven安装的脚本如下(这里D:\git\github\springboot-javafx-app-demo是我本地的项目目录,需要改成你自己的):
bash
mvn install:install-file -DgroupId=gn -DartifactId=GNCalendar -Dversion=v1.0 -Dpackaging=jar -Dfile=D:\git\github\springboot-javafx-app-demo\lib\GNCalendar-1.0-alpha.jar
mvn install:install-file -DgroupId=gn -DartifactId=GNButton -Dversion=v1.1.0 -Dpackaging=jar -Dfile=D:\git\github\springboot-javafx-app-demo\lib\GNButton-1.1.0.jar
mvn install:install-file -DgroupId=gn -DartifactId=GNCarousel -Dversion=v2.1.5 -Dpackaging=jar -Dfile=D:\git\github\springboot-javafx-app-demo\lib\GNCarousel-2.1.5.jar
mvn install:install-file -DgroupId=gn -DartifactId=GNDecorator -Dversion=v2.1.2-alpha -Dpackaging=jar -Dfile=D:\git\github\springboot-javafx-app-demo\lib\GNDecorator-2.1.2-alpha.jar
mvn install:install-file -DgroupId=gn -DartifactId=GNAvatarView -Dversion=v1.0-rc -Dpackaging=jar -Dfile=D:\git\github\springboot-javafx-app-demo\lib\GNAvatarView-1.0-rc.jar在这里执行:

- 编译的maven插件

- pom.xml如下
java
<?xml version="1.0" encoding="UTF-8"?>
<project xmlns="http://maven.apache.org/POM/4.0.0"
xmlns:xsi="http://www.w3.org/2001/XMLSchema-instance"
xsi:schemaLocation="http://maven.apache.org/POM/4.0.0 http://maven.apache.org/xsd/maven-4.0.0.xsd">
<modelVersion>4.0.0</modelVersion>
<parent>
<groupId>org.springframework.boot</groupId>
<artifactId>spring-boot-starter-parent</artifactId>
<version>2.1.4.RELEASE</version>
<relativePath /> <!-- lookup parent from repository -->
</parent>
<groupId>com.example</groupId>
<artifactId>spring-fx-app</artifactId>
<version>0.0.1-SNAPSHOT</version>
<name>spring-fx-app</name>
<description>Demo project for Spring Boot</description>
<properties>
<java.version>1.8</java.version>
</properties>
<dependencies>
<dependency>
<groupId>org.springframework.boot</groupId>
<artifactId>spring-boot-starter</artifactId>
</dependency>
<!-- mvn install:install-file -DgroupId=gn -DartifactId=GNAvatarView -Dversion=v1.0-rc -Dpackaging=jar -Dfile=D:\git\github\springb
oot-javafx-app-demo\lib\GNAvatarView-1.0-rc.jar
-->
<dependency>
<groupId>gn</groupId>
<artifactId>GNAvatarView</artifactId>
<version>v1.0-rc</version>
</dependency>
<dependency>
<groupId>gn</groupId>
<artifactId>GNButton</artifactId>
<version>v1.1.0</version>
</dependency>
<dependency>
<groupId>gn</groupId>
<artifactId>GNCalendar</artifactId>
<version>v1.0</version>
</dependency>
<dependency>
<groupId>gn</groupId>
<artifactId>GNCarousel</artifactId>
<version>v2.1.5</version>
</dependency>
<dependency>
<groupId>gn</groupId>
<artifactId>GNDecorator</artifactId>
<version>v2.1.2-alpha</version>
</dependency>
<!-- https://mvnrepository.com/artifact/io.github.typhon0/AnimateFX -->
<dependency>
<groupId>io.github.typhon0</groupId>
<artifactId>AnimateFX</artifactId>
<version>1.2.1</version>
</dependency>
<!-- https://mvnrepository.com/artifact/org.controlsfx/controlsfx -->
<dependency>
<groupId>org.controlsfx</groupId>
<artifactId>controlsfx</artifactId>
<version>8.40.14</version>
</dependency>
<!-- https://mvnrepository.com/artifact/de.jensd/fontawesomefx -->
<dependency>
<groupId>de.jensd</groupId>
<artifactId>fontawesomefx</artifactId>
<version>8.9</version>
</dependency>
<!-- https://mvnrepository.com/artifact/com.jfoenix/jfoenix -->
<dependency>
<groupId>com.jfoenix</groupId>
<artifactId>jfoenix</artifactId>
<version>8.0.7</version>
</dependency>
<!-- https://mvnrepository.com/artifact/eu.hansolo/tilesfx -->
<dependency>
<groupId>eu.hansolo</groupId>
<artifactId>tilesfx</artifactId>
<version>1.6.5</version>
</dependency>
<!-- https://mvnrepository.com/artifact/eu.hansolo/colors -->
<dependency>
<groupId>eu.hansolo</groupId>
<artifactId>colors</artifactId>
<version>1.4</version>
</dependency>
<dependency>
<groupId>org.springframework.boot</groupId>
<artifactId>spring-boot-starter-test</artifactId>
<scope>test</scope>
</dependency>
</dependencies>
<build>
<plugins>
<!-- <plugin>-->
<!-- <groupId>org.springframework.boot</groupId>-->
<!-- <artifactId>spring-boot-maven-plugin</artifactId>-->
<!-- </plugin>-->
<plugin>
<groupId>com.zenjava</groupId>
<artifactId>javafx-maven-plugin</artifactId>
<version>8.8.3</version>
<configuration>
<vendor>anarkh</vendor>
<mainClass>com.anarkh.javafx.app.SpringFxAppApplication</mainClass>
<allPermissions>true</allPermissions>
</configuration>
</plugin>
</plugins>
</build>
</project>- 以jar运行为例:
bash
D:\git\github\springboot-javafx-app-demo>java -jar D:\git\github\springboot-javafx-app-demo\target\jfx\native\spring-fx-app-0.0.1-SNAPSHOT\app\spring-fx-app-0.0.1-SNAPSHOT-jfx.jar
. ____ _ __ _ _
/\\ / ___'_ __ _ _(_)_ __ __ _ \ \ \ \
( ( )\___ | '_ | '_| | '_ \/ _` | \ \ \ \
\\/ ___)| |_)| | | | | || (_| | ) ) ) )
' |____| .__|_| |_|_| |_\__, | / / / /
=========|_|==============|___/=/_/_/_/
:: Spring Boot :: (v2.1.4.RELEASE)
2020-07-01 06:27:46.091 INFO 144952 --- [onPool-worker-1] o.s.boot.SpringApplication : Starting application on anarkh with PID 144952 (started by anarkh in D:\git\github\springboot-javafx-app-demo)
2020-07-01 06:27:46.099 INFO 144952 --- [onPool-worker-1] o.s.boot.SpringApplication : No active profile set, falling back to default profiles: default
2020-07-01 06:27:47.099 INFO 144952 --- [onPool-worker-1] o.s.boot.SpringApplication : Started application in 1.784 seconds (JVM running for 2.838)
2020-07-01 06:27:47.163 WARN 144952 --- [JavaFX-Launcher] javafx : Loading FXML document with JavaFX API of version 8.0.171 by JavaF
X runtime of version 8.0.65
2020-07-01 06:27:51.932 WARN 144952 --- [JavaFX-Launcher] javafx : Loading FXML document with JavaFX API of version 8.0.171 by JavaF
X runtime of version 8.0.65
2020-07-01 06:27:53.084 WARN 144952 --- [JavaFX-Launcher] javafx : Loading FXML document with JavaFX API of version 8.0.171 by JavaF
X runtime of version 8.0.65
2020-07-01 06:27:54.166 WARN 144952 --- [JavaFX-Launcher] javafx : Loading FXML document with JavaFX API of version 8.0.171 by JavaF
X runtime of version 8.0.65
2020-07-01 06:27:54.207 WARN 144952 --- [JavaFX-Launcher] javafx : Loading FXML document with JavaFX API of version 8.0.171 by JavaF
X runtime of version 8.0.65
2020-07-01 06:27:54.263 WARN 144952 --- [JavaFX-Launcher] javafx : Loading FXML document with JavaFX API of version 8.0.171 by JavaF
X runtime of version 8.0.65
2020-07-01 06:27:54.322 WARN 144952 --- [JavaFX-Launcher] javafx : Loading FXML document with JavaFX API of version 8.0.171 by JavaF
X runtime of version 8.0.65
2020-07-01 06:27:56.569 WARN 144952 --- [lication Thread] javafx : Loading FXML document with JavaFX API of version 8.0.171 by JavaF
X runtime of version 8.0.65
2020-07-01 06:27:56.590 WARN 144952 --- [lication Thread] javafx : Loading FXML document with JavaFX API of version 8.0.171 by JavaF
X runtime of version 8.0.65
2020-07-01 06:27:56.694 WARN 144952 --- [lication Thread] javafx : Loading FXML document with JavaFX API of version 8.0.171 by JavaF
X runtime of version 8.0.65
2020-07-01 06:27:56.707 WARN 144952 --- [lication Thread] javafx : Loading FXML document with JavaFX API of version 8.0.171 by JavaF
X runtime of version 8.0.65示例代码
@See https://github.com/realanarkh/springboot-javafx-app-demo